The following shows a Dashboard with replication successfully running between theRnDtoDatacenter 2and that replication has failed between the two JPDs in India.
Viewing JPD Health and Services
The Dashboard Topology page displays your registered JPDs across geographical areas in a map view with a set of indicators that provide insight into the health of your services running on each JPD.By default, the Topology page displays information about theHome JPDthat was configured during the installation process.When youinstall Mission Controland connect it to JFrog Artifactory, the JPD that Mission Control is part of is automatically declared theHome JPDand is displayed in the Topology view as the default location.
The Topology page is divided into two main panels:
- Map View: Youcantoggle between theReplication and Access Federationviews or focus on specific JPDsby entering tags that were predefined during theJFrog Platform Deployment Registration Process.Tags arelabels that help you to organize your JPDs according to logical categories. For example: you can group JPDs by location or by data centers including Development, Testing, and Production.
- Information Panel: You can view basic status information and a list of services configured for the selected JPD.
To access the Topology page, from theApplicationmodule, clickDashboardand selectTopology.
The Topology page displays the JPDs on a map with one of the following health indicators next to each JPD, allowing you to quickly assess the state of your services running in the JPD.
|
|
Indicates that one or more JPDs are running in the same location. |
|
|
Indicates that the services are offline. |
|
|
Indicates that only certain services are offline. Proceed to view the detailed service information. |
|
|
Indicates that all the services are online and functioning in the JPD. |
|
|
Indicates that Access Federation information could not be retrieved. |
|
|
Indicates that the JPD is offline. View the topology metrics to find the problem. |
Click the dropdown arrow in the bottom panel and scroll to view the service details.
A list of services installed on the JPD opens.
The following metrics are displayed in the bottom panel of the Dashboard providing information on the health of the selected JPD and its services.
- Service Status:Displays thehealthof the selected JPD.
- Storage:Displays storage utilisation for repositories and packages.
- Replication:Displays the Replication status -Succeeded, Failed, Not Configured, or Not Run.
- Licenses:Displays the JFrog license activated on the JPD.
- Service Breakdown Per JPD:Displays a list of services installed.
Checking Data Replication Status
Replication ensures developers all work with the same version of remote artifacts and that build artifacts are shared efficiently between the different development teams.
TheReplicationview tracks and displays information on all replications in which the selected JPD is involved. If multiple replications are configured for theJPD, you can filter the list by source or destination repository.Replication is used in a variety of use cases to synchronise repositories between remote JPDs. Depending on repository size this may require the transportation of huge quantities of data. Since speed of transportation is limited by bandwidth and network latency, this is a process that may take hours and even days to complete.For more information, seeRepository Replication.
To access Replication view, from theApplicationmodule, clickTopologyand selectReplicationfrom theShowlist.
You can quickly check the Replication status for the selected JPD In the bottom panel.
The arrows between the source and target JPDs indicate the direction of the replication data flow from the Target JPD to the Source JPD and colour indicates the replication status:
- Green: Replication was completed successfully.
- Blue: Replication is in progress.
- Red: Replication has failures.
TheDashboard Topology view displays the most recent status of replications between five JPDs - a main RnD Center in Europe, an additional RnD Center in India, and three data centers around the world. As the topology shows, the last replication between RnD to the Datacenter 2 is in progress and between Datacenter 3 and Datacenter 2 was completed and successful. You can also see that the replication between RnD and DataCenter 1 (in India) has failed.
Viewing Access Federation Status
Access Federation gives you control over access to all, or any subset of your services from one location by synchronising all security entities (users, groups, permissions and access tokens) between the federated services. For more information, seeAccess Federation.
You can view the status and health of Access Federation with arrows indicating direction and the status of the synchronisation process according to your Access Federation topology set up in the system.
From theApplicationmodule, clickTopologyand selectAccess Federationfrom theShowlist.
In the following example, Access Federation is configured in a star topology, with grey arrows indicating that Datacenter3 is the sourcefederatingDataCenter1 and Datacenter2.
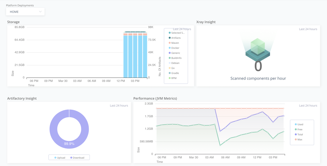
Viewing Trends in the Dashboard
TheTrendsview displays metrics and a set of graphs related to your JFrog Platform deployments.
To view a trend, from theApplication|DashboardclickTrendsand view the following:
- Storage Metrics:Track Artifactory storage garbage collection metrics, Repository Storage metrics, and Optimization Info.
- Xray Insights:View scanned components metrics.
- Incoming HTTP Requests Metrics:Gain insights on incoming HTTP requests.
- Performance Metrics:Gain insights on the performance of your platform deployments, such as slow queries, DB Connections, Heap Size, and remote repository HTTP connections.
- Replication Trends: Tracks full or incremental replicationfrom the selected JPD to any of the target JPDs.
- System Metrics: Provides insights on the server that is hosting theJFrog Platform and its products.
- Peer-to-Peer Downloads: Allows you to monitor your P2P downloads in a Self-Hosted environment.
Enabling Trends
Most of trends rely on theOpen Metrics framework, to view these, you must enable metrics and Filebeat in the products that support it:
Supported Products
- JFrog Artifactory 7.7 and above.
- JFrog Xray 3.17.2 and above.
Enable Metrics
Enable metrics in the system YAML of the product. For more information, seeOpen Metrics.
|
Enable Filebeat
This allowsFilebeat(now bundled with the products) to send log and metric data to Elasticsearch.
|
The Elasticsearch URL should be:
- If using the ElasticSearch bundled with JFrog Mission Control, use the JFMC address: http://
: /elasticsearch - If using an external ElasticSearch, use the ElasticSearch request port
- Example:http://10.3.4.2:9200
Global Trend Filters
You can apply these global filters to gain different perspectives regarding the health of your JPD:
- Platform Deployments:Allows you to select a JPD from a list of registered JPDs.
- Type:You can view graphs for the following metrics: Storage, Performance, Incoming HTTP Requests, Scanned Components, Replication, System Metrics, Peer-to-peer Downloads.
- Product: View trends for a specific product such as Artifactory or Xray.
- Time Range:To set the time period, click过滤器. You can select a predefined period: Last 24 hours, Last week, Last month, Last quarter, and Last year. You can also set a custom time range and select any period of time during which data was collected.
除了全球过滤器,每个趋势增刊orts a set of dedicated filters. For example, you can filter the Storage Trend by Repositories and Package Types. To view the filters for each trend type, see the specific Trend section.






