访问联合会
需要Enterprise+ license。
Access Federation通过同步所有服务,让您可以控制从一个位置访问所有服务或服务的任何子集安全联邦服务之间的实体(用户、组、权限和访问令牌)。一旦建立了访问联合,您就可以从一个地方管理联合服务中的所有安全实体。有关更多信息,请参见访问联合会.
专用的JPD运行状况和状态仪表板
“拓扑仪表板”在地图视图中跨地理区域显示已注册的JPD,并通过一组指示器深入了解在每个JPD上运行的服务的运行状况。您可以在地图视图中查看您的Access Federation和Replication的状态,以及关于它们的信息注册詹妮弗在JFrog平台。
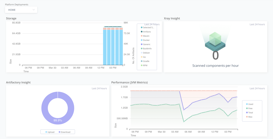
监测指标
需要Enterprise+ license。
的趋势仪表板中的视图根据统一JFrog平台中收集和存储的历史数据显示了与分发、复制、安全和存储相关的指标和一组图形。有关更多信息,请参见通过“仪表板”查看趋势.



